Without native authentication support for WebSockets, teams often rely on workarounds — such as decoupling authentication from WebSocket message processing or handling authentication outside the WebSocket connection. In practice, these approaches introduce architectural complexity, are difficult to audit, and can lead to inconsistent enforcement of security policies across real-time workloads.
Kong Gateway 3.14 addresses this with native OIDC and mTLS authentication, plus ACL support, are now enforced at the WebSocket handshake — before a persistent connection is ever established. This enables a consistent authentication and authorization model across both HTTP and WebSocket traffic.
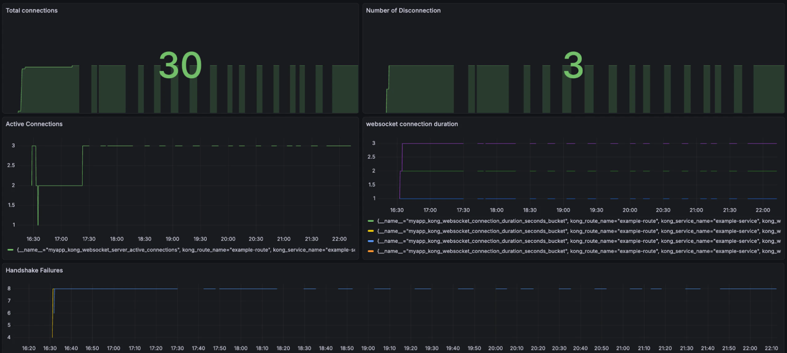
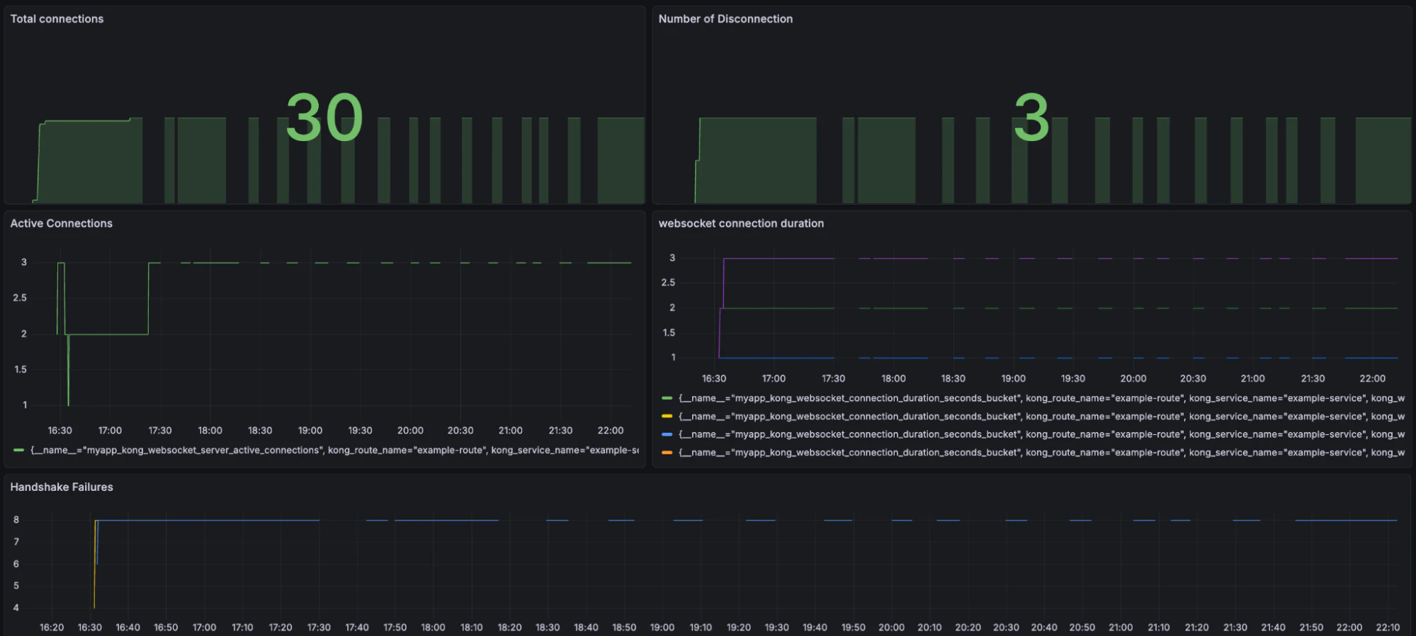
Additionally, new WebSocket metrics give platform and operations teams real-time visibility into **active connections, disconnects, handshakes per minute, and handshake failures per minute**. These insights help teams monitor load, detect issues, and operate WebSocket workloads more effectively.
Together, these capabilities eliminate the need for authentication workarounds, reduce architectural complexity, and provide the **security, consistency, and visibility** required to run WebSocket workloads — including real-time and AI-driven applications — with confidence at enterprise scale.
