The API platform for platform builders
Unify and manage every point of innovation - critical connectivity in the Kong Konnect unified API platform.

Unify and manage APIs, LLMs, events, and microservices with a single API platform
Set up self-service, secure paved roads for provisioning API, LLM, MCP, and eventing infrastructure for producers and self-service API products for consumers.
Publish APIs, event streams, LLMs, and MCP servers as self-serve API products for AI agents' discovery and consumption.
Consolidate all API and connectivity management in a single API platform — reducing the tech debt and cost associated with stitching together multiple different point solutions.
Design automated guardrails to enforce security, observability, and reliability best practices across API, AI, and event stream exposure use cases.
Why Kong Konnect?
Multi-runtime. Federated access. Flexible deployment. All unified and agent-ready.
Runtime infrastructure for the agentic era (and other technology, too)
- Developers and agents will need access to everything from synchronous REST APIs to universal LLM APIs to MCP servers to real-time data signals from your event brokers.
- Provision and govern runtime infrastructure for API, AI, Agent, event streaming, and microservices use cases.
- Agents can leverage the Konnect MCP server to start helping you on your agentic API platform journey.

Unleash dev autonomy and retain platform governance
- Open up self-service paved roads for devs to provision runtime infrastructure.
- Set up and enforce automated guardrails that ensure consistency and compliance.
- Set up control plane groups for isolated access and management of runtime infrastructure for specific environments, lines of business, product lines, etc.
- Manage federated control planes across the organization with a single pane of governance glass.

Deploy and host runtime infrastructure where and how you want
- Keep all connectivity data locked down in your own environment with support for hybrid deployments.
- Make the move to multi-cloud with dedicated, Kong-managed infrastructure in your cloud provider and region of choice.
- Enforce encryption and PII sanitization so that no cloud environment ever sees sensitive data during API and agentic transactions.

Make the move to multi-cloud, without hosting anything yourself
- Become a multi-cloud organization without having to acquire multiple cloud provider API gateway solutions.
- Use Kong-managed API gateways, but choose the cloud provider and region where you want us to host them.
- Every Gateway is set up in cloud infrastructure that is dedicated to your Konnect organization.
- Let the Konnect smart DNS automatically choose the best region to use for each API request based on real-time performance and latency affinity.
- Offload scaling to us so you can focus on building killer API products and services.

Build a self-service connectivity registry for agentic consumption and productivity
- Build a great agent experience by opening up secure, self-service access to all of the data and connectivity that AI agents will need to do their jobs well.
- For internal agents, build a context-rich internal inventory with Konnect Service Catalog.
- For external agents, publish APIs and services in the Konnect Developer Portal.
- Begin to plan out your monetization strategy for agentic API and service consumption.

Use scorecards to measure and enforce API and service best practices
- Automatically score APIs and services against specific criteria and best practices defined by your organization.
- Use pre-built scorecard templates, or build custom scorecards to cover everything from organization-specific governance rules and industry-specific regulatory requirements.
- Build a single-pane-of-glass view into your security posture across all APIs, AI services, microservices deployments, and event streams.

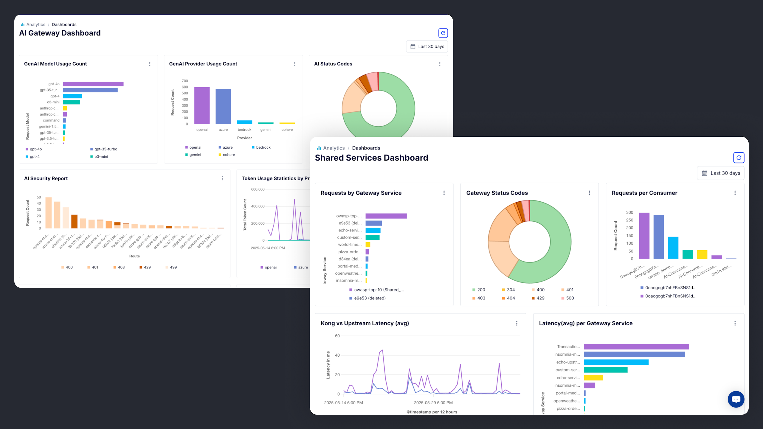
Set up unified observability for API, AI, event streaming, and microservices traffic
- Execs and platform owners leverage platform-wide insights around overall API and data product consumption, LLM costs, and more.
- SREs and disaster recovery teams have what they need to understand performance and reliability metrics.
- AI teams can see agentic consumption of LLMs, token consumption per model, overall LLM performance, and more.
- Developers can run Active Tracing sessions for deep insight into every API transaction, policy execution, and upstream service behavior.
- API product managers can track monetized API product uptake, see which APIs and services customers are leveraging, and make better-informed API product decisions.

Enforce automated guardrails across your entire API and connectivity stack
- Automate and enforce security posture management for APIs, AI, events, and microservices.
- Automate with our Admin API, declarative decK CLI tool, Kubernetes operator, or Terraform provider. Nobody else offers the breadth and depth of automation support.
- Enforce guardrails across the entire lifecycle through design best practices, gateway policy enforcement, observability by default, and more.









It’s all about the builders. Make their experience awesome.
Give every human and agentic builder what they need to self-serve produce and consume APIs and enterprise connectivity.
